
Why you need strong Jira Service Management metrics
IT Service Management (ITSM) is critical to ensuring that your IT services meet the needs of your business and your customers. Effective ITSM requires a well-defined, structured approach, supported by robust processes, tools, and technologies.
With the right dashboards, you can take your ITSM to the next level and drive continuous improvement in your IT services.
To help you get there, here’s a list of the best ITSM gadgets to include in your Jira Service Management dashboard for effective and powerful reporting. All these gadgets are multi-project, so you can report across your whole portfolio of projects.

They’re all available in Dashboard Hub for Jira, an add-on available in the Atlassian Marketplace. (The best part is that, once you’re subscribed, you can even add these gadgets to your native Jira dashboards!)
Check out how these gadgets saved teams like yours hundreds of hours on reporting and improved customer transparency.
The best IT Service Management gadgets for Jira dashboards
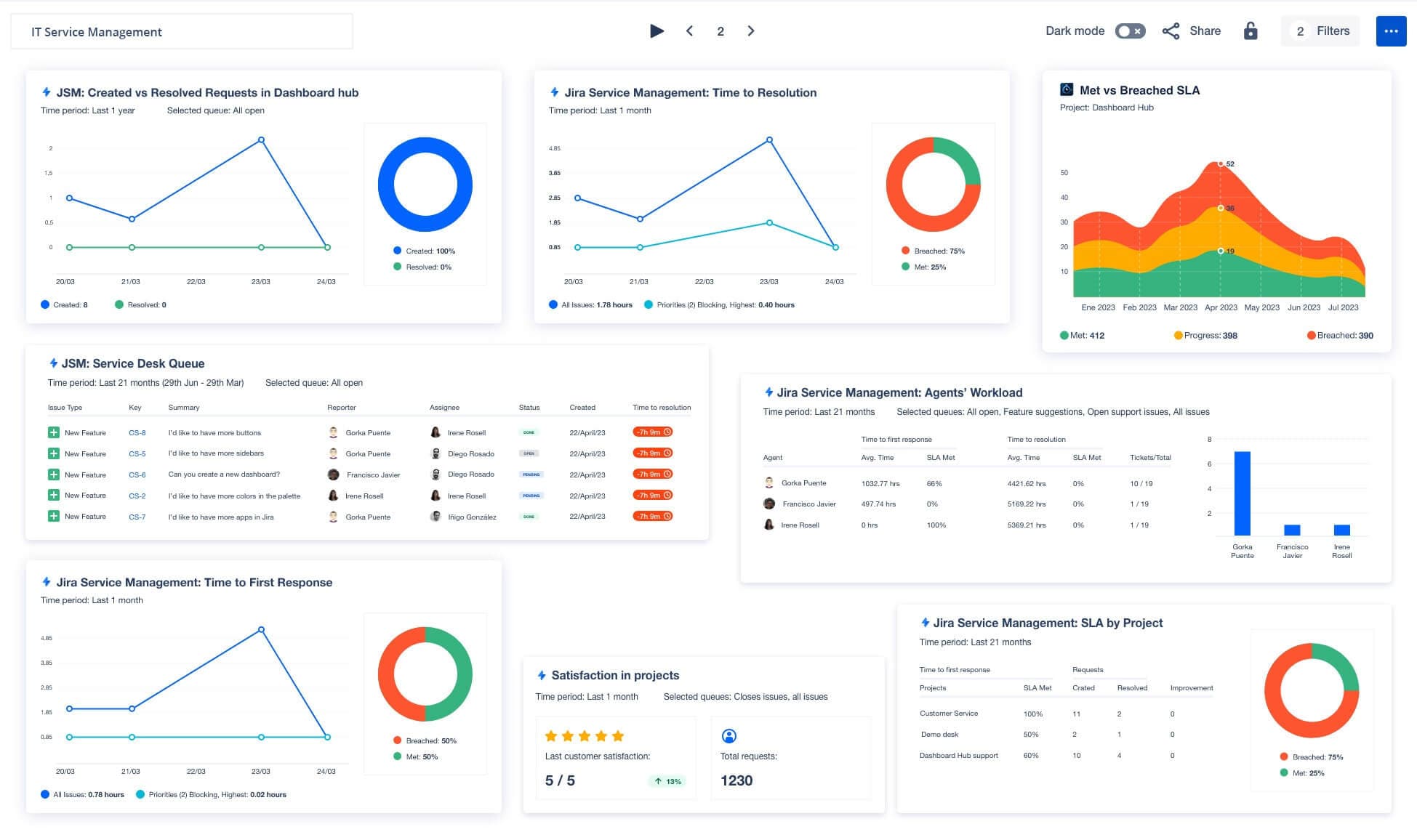
Created vs. Resolved Requests
If your teams are receiving more requests from customers than they can handle, they’ll start racking up queue debt.
This debt causes delays in resolving requests, which in turn leads to an increase in SLA breaches, negative reviews, and decreased customer satisfaction. The Created vs. Resolved Requests gadget enables you to keep track of the number of requests created and resolved from a particular queue in your service desk over a period of time.

Time to first response
The time to first response is probably the most important metric for customers, because it assures them that their request is being addressed by the service management team.
The Time to First Response gadget presents the average time taken by the service desk team to respond to all request types during a specific period. By using this gadget, service management teams can monitor their performance against SLAs and ensure they respond promptly to customer requests.

Time to resolution
The time to resolution is a critical SLA metric that measures the duration from when a request is logged into the system until it is resolved.
The Time to Resolution gadget presents the average time to resolution for all request types in your service desk over a specific period. It includes all request types and showcases the average time for both all issues and those of the highest priority (or any other priority you choose to include), providing valuable insights for your team to monitor and improve their performance.

Service desk queue
Queues are a crucial aspect of the service desk team’s workflow, where requests get triaged and prioritized.
Teams should be able to streamline their workflow and prioritize tasks efficiently. The Queue Visualization gadget showcases the vital information for each request within a specific queue, enabling teams to align their goals. The gadget helps to act as a to-do list, providing a clear overview of what the team needs to address.

Pro tip: Dashboard Hub's 30-day free trial provides an excellent opportunity to optimize your support teams using these 10 powerful gadgets, as well as over 100 other original gadgets, custom charts, and fast report external sharing.
Agents’ workload
Service desk agents are typically the first point of contact between customers and the organization.
To achieve long-term success, you’ll want to monitor the workload of agents and distribute work evenly among team members. Maintaining workload balance helps you to avoid team member burnout (and a resulting increase in SLA breaches). The Agent Workload gadget displays the workload of each agent over the selected period.

Met vs. breached SLA
Whether you’re a support manager, a team lead, or an individual contributor, keeping your SLA performance on track will improve customer satisfaction and ensure your success within the organization. The Met vs Breached SLA gadget provides a clear, easy-to-read chart that displays the status of support tickets, enabling teams to see at a glance which tickets are breached, met, or in progress.
This gadget is part of an integration with Time to SLA, and requires that app to be used.

SLA accomplishment
Organizations rely on service management teams to maintain their service level agreements (SLAs), so it’s important to quickly identify any breaches in these agreements.
To make sure nothing slips through the cracks, the SLA Accomplishment gadget shows the average time of a specific SLA over a designated period. Additionally, the gadget highlights the percentage of requests that were breached (and met) within the selected time frame. By hovering over the graph series line, users can view the average time for all issues on each day.

SLA by project
Comparing different metrics across different projects using the same SLA as a baseline makes it possible for you to identify areas that need improvement and make necessary adjustments.
The SLA by Project gadget displays information about a specific SLA for service management projects during a selected period. This gadget enables teams to compare metrics like time to resolution, time to first response, and customer satisfaction ratings across different projects, providing a comprehensive view of performance.

SLAs Breach Watch
Given the time-sensitive nature of SLA, it's paramount to keep an eye and meet the deadlines agreed in the SLAs.
The SLAs Breach Watch gadget displays Jira issues with SLAs that are about to be breached or have recently been breached. Support agents are notified of potential breaches, allowing them to take action to prevent or resolve SLA breaches. The gadget tracks elapsed time, remaining time for SLAs, SLA status, and more, while also conveying a sense of urgency and importance.

Customer satisfaction
Analyzing customer feedback can offer valuable insight into areas that require improvement, thus enhancing your service levels.
The Customer Satisfaction gadget presents the average rating of customer satisfaction over a specific period, along with the latest rating received. It also gives you a comparison with the previous period, enabling teams to swiftly assess whether they’ve improved or need to make further improvements.

The flexible Formula Cards
By creating and visually displaying the result of your own mathematical formulas, you can tailor your reporting to meet your specific company needs.
The Formula Cards gadget is a powerful tool that allows you to create math calculations on fields and display the results in either an Icon or a Donut Card format. The Formula Cards gadget will prove a valuable tool for IT teams, helping them track KPIs and SLAs, analyze ticket data, identify areas for improvement, and improve communication and collaboration.

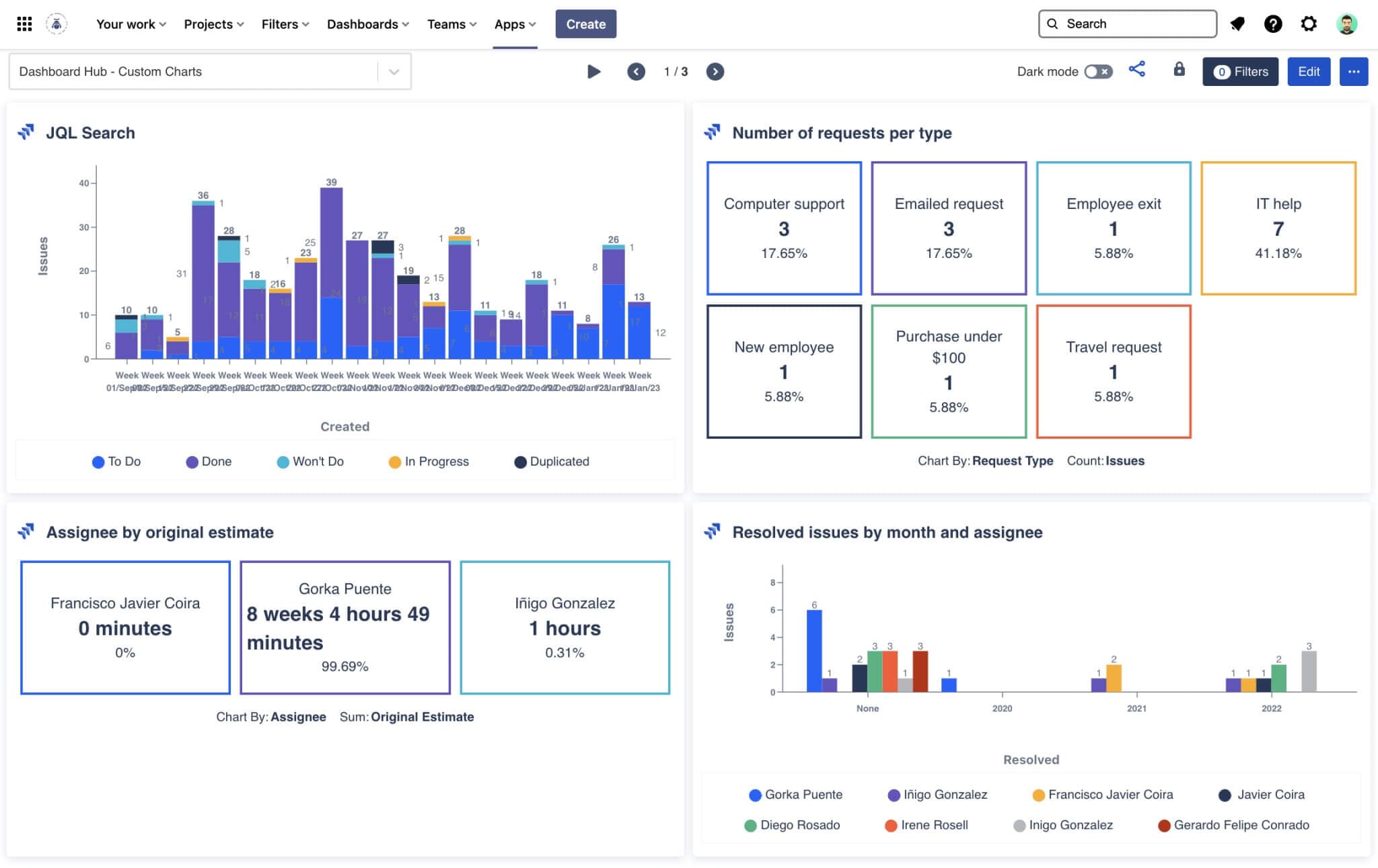
The powerful JQL Custom Charts
Whether you need to report on ticket volume, resolution times, or customer satisfaction ratings, this gadget can build and display almost any metric you need.
The JQL Custom Charts gadget is a versatile, reliable solution for creating custom charts and visualizing data. With the ability to display the result of a JQL query or an existing filter as a table or a variety of charts — including line charts, tile charts, pie charts, bar charts, grouped bar charts, stacked bar charts, multi-line, and area charts — the JQL Custom Charts gadget delivers endless data visualization options.

See a live dashboard whose gadgets have been all built with the JQL Custom Charts!
Conclusion
Incorporating these gadgets into your Jira Service Management dashboards will improve your team’s performance through better data visibility and analysis. In the world of IT Service Management, fast and easy access to more data is your key to SLA success.
See firsthand how the gadgets we’ve covered can supercharge your visibility into ITSM performance: Check out our live dashboard (shared with Dashboard Hub’s External Share feature), which includes all of them, and is available as an ITSM pre-built dashboard template.
All these gadgets are included in Dashboard Hub for Jira, a comprehensive app that enhances the capabilities of native Jira dashboards. With this app, you can create custom charts easily using JQL, a collection of nearly 100 metrics, pre-built dashboard templates, and integrations — then share them with unique and secure links, saving you countless hours.
Try it free for 30 days